系统环境:
- kubernetes 版本:1.18.10
- Harbor Chart 版本:1.5.2
- Harbor 版本:2.1.2
- Helm 版本:3.3.4
- 持久化存储驱动:Ceph RBD
1. Harbor 简介
简介
Harbor 是一个开放源代码容器镜像注册表,可通过基于角色权限的访问控制来管理镜像,还能扫描镜像中的漏洞并将映像签名为受信任。Harbor 是 CNCF 孵化项目,可提供合规性,性能和互操作性,以帮助跨 Kubernetes 和 Docker 等云原生计算平台持续,安全地管理镜像。
特性
- 管理:多租户、可扩展
- 安全:安全和漏洞分析、内容签名与验证
2. 创建自定义证书
安装 Harbor 我们会默认使用 HTTPS 协议,需要 TLS 证书,如果我们没用自己设定自定义证书文件,那么 Harbor 将自动创建证书文件,不过这个有效期只有一年时间,所以这里我们生成自签名证书,为了避免频繁修改证书,将证书有效期为 100 年,操作如下:
安装 cfssl
fssl 是 CloudFlare 开源的一款 PKI/TLS 工具,cfssl 包含一个命令行工具和一个用于签名,验证并且捆绑 TLS 证书的HTTP API服务,使用 Go 语言编写.
github: https://github.com/cloudflare/cfssl
下载地址: https://pkg.cfssl.org/
macOS 安装步骤:
🐳 → brew install cfssl
通用安装方式:
🐳 → wget https://pkg.cfssl.org/R1.2/cfssl_linux-amd64 -O /usr/local/bin/cfssl
🐳 → wget https://pkg.cfssl.org/R1.2/cfssljson_linux-amd64 -O /usr/local/bin/cfssljson
🐳 → wget https://pkg.cfssl.org/R1.2/cfssl-certinfo_linux-amd64 -O /usr/local/bin/cfssl-certinfo
🐳 → chmod +x /usr/local/bin/cfssl*
获取默认配置
🐳 → cfssl print-defaults config > ca-config.json
🐳 → cfssl print-defaults csr > ca-csr.json
生成 CA 证书
将ca-config.json内容修改为:
{
"signing": {
"default": {
"expiry": "876000h"
},
"profiles": {
"harbor": {
"expiry": "876000h",
"usages": [
"signing",
"key encipherment",
"server auth"
]
}
}
}
}
修改ca-csr.json文件内容为:
{
"CN": "CA",
"key": {
"algo": "rsa",
"size": 2048
},
"names": [
{
"C": "CN",
"ST": "hangzhou",
"L": "hangzhou",
"O": "harbor",
"OU": "System"
}
]
}
修改好配置文件后,接下来就可以生成 CA 证书了:
🐳 → cfssl gencert -initca ca-csr.json | cfssljson -bare ca
2020/12/30 00:45:55 [INFO] generating a new CA key and certificate from CSR
2020/12/30 00:45:55 [INFO] generate received request
2020/12/30 00:45:55 [INFO] received CSR
2020/12/30 00:45:55 [INFO] generating key: rsa-2048
2020/12/30 00:45:56 [INFO] encoded CSR
2020/12/30 00:45:56 [INFO] signed certificate with serial number 529798847867094212963042958391637272775966762165
此时目录下会出现三个文件:
🐳 → tree
├── ca-config.json #这是刚才的json
├── ca.csr
├── ca-csr.json #这也是刚才申请证书的json
├── ca-key.pem
├── ca.pem
这样 我们就生成了:
- 根证书文件:
ca.pem - 根证书私钥:
ca-key.pem - 根证书申请文件:
ca.csr(csr 是不是 client ssl request?)
签发证书
创建harbor-csr.json,内容为:
{
"CN": "harbor",
"hosts": [
"example.net",
"*.example.net"
],
"key": {
"algo": "rsa",
"size": 2048
},
"names": [
{
"C": "US",
"ST": "CA",
"L": "San Francisco",
"O": "harbor",
"OU": "System"
}
]
}
使用之前的 CA 证书签发 harbor 证书:
🐳 → cfssl gencert -ca=ca.pem -ca-key=ca-key.pem -config=ca-config.json -profile=harbor harbor-csr.json | cfssljson -bare harbor
2020/12/30 00:50:31 [INFO] generate received request
2020/12/30 00:50:31 [INFO] received CSR
2020/12/30 00:50:31 [INFO] generating key: rsa-2048
2020/12/30 00:50:31 [INFO] encoded CSR
2020/12/30 00:50:31 [INFO] signed certificate with serial number 372641098655462687944401141126722021767151134362
此时目录下会多几个文件:
🐳 → tree -L 1
├── etcd.csr
├── etcd-csr.json
├── etcd-key.pem
├── etcd.pem
至此,harbor 的证书生成完成。
生成 Secret 资源
创建 Kubernetes 的 Secret 资源,且将证书文件导入:
- - n:指定创建资源的 Namespace
- –from-file:指定要导入的文件地址
🐳 → kubectl create ns harbor
🐳 → kubectl -n harbor create secret generic harbor-tls --from-file=tls.crt=harbor.pem --from-file=tls.key=harbor-key.pem --from-file=ca.crt=ca.pem
查看是否创建成功:
🐳 → kubectl -n harbor get secret harbor-tls
NAME TYPE DATA AGE
harbor-tls Opaque 3 1m
3. 使用 Ceph S3 为 Harbor chart 提供后端存储
创建 radosgw
如果你是通过 ceph-deploy 部署的,可以通过以下步骤创建 radosgw:
先安装 radosgw:
🐳 → ceph-deploy install --rgw 172.16.7.1 172.16.7.2 172.16.7.3
然后创建 radosgw:
🐳 → ceph-deploy rgw create 172.16.7.1 172.16.7.2 172.16.7.3
如果你是通过 cephadm 部署的,可以通过以下步骤创建 radosgw:
cephadm 将 radosgw 部署为管理特定领域和区域的守护程序的集合。例如,要在 172.16.7.1 上部署 1 个服务于 mytest 领域和 myzone 区域的 rgw 守护程序:
#如果尚未创建领域,请首先创建一个领域:
🐳 → radosgw-admin realm create --rgw-realm=mytest --default
#接下来创建一个新的区域组:
🐳 → radosgw-admin zonegroup create --rgw-zonegroup=myzg --master --default
#接下来创建一个区域:
🐳 → radosgw-admin zone create --rgw-zonegroup=myzg --rgw-zone=myzone --master --default
#为特定领域和区域部署一组radosgw守护程序:
🐳 → ceph orch apply rgw mytest myzone --placement="1 172.16.7.1"
查看服务状态:
🐳 → ceph orch ls|grep rgw
rgw.mytest.myzone 1/1 5m ago 7w count:1 k8s01 docker.io/ceph/ceph:v15 4405f6339e35
测试服务是否正常:
🐳 → curl -s http://172.16.7.1
正常返回如下数据:
<?xml version="1.0" encoding="UTF-8"?>
<ListAllMyBucketsResult xmlns="http://s3.amazonaws.com/doc/2006-03-01/">
<Owner>
<ID>anonymous</ID>
<DisplayName></DisplayName>
</Owner>
<Buckets></Buckets>
</ListAllMyBucketsResult>
查看 zonegroup:
🐳 → radosgw-admin zonegroup get
{
"id": "ed34ba6e-7089-4b7f-91c4-82fc856fc16c",
"name": "myzg",
"api_name": "myzg",
"is_master": "true",
"endpoints": [],
"hostnames": [],
"hostnames_s3website": [],
"master_zone": "650e7cca-aacb-4610-a589-acd605d53d23",
"zones": [
{
"id": "650e7cca-aacb-4610-a589-acd605d53d23",
"name": "myzone",
"endpoints": [],
"log_meta": "false",
"log_data": "false",
"bucket_index_max_shards": 11,
"read_only": "false",
"tier_type": "",
"sync_from_all": "true",
"sync_from": [],
"redirect_zone": ""
}
],
"placement_targets": [
{
"name": "default-placement",
"tags": [],
"storage_classes": [
"STANDARD"
]
}
],
"default_placement": "default-placement",
"realm_id": "e63c234c-e069-4a0d-866d-1ebdc69ec5fe",
"sync_policy": {
"groups": []
}
}
Create Auth Key
🐳 → ceph auth get-or-create client.radosgw.gateway osd 'allow rwx' mon 'allow rwx' -o /etc/ceph/ceph.client.radosgw.keyring
分发 /etc/ceph/ceph.client.radosgw.keyring 到其它 radosgw 节点。
创建对象存储用户和访问凭证
-
Create a radosgw user for s3 access
🐳 → radosgw-admin user create --uid="harbor" --display-name="Harbor Registry" -
Create a swift user
🐳 → adosgw-admin subuser create --uid=harbor --subuser=harbor:swift --access=full -
Create Secret Key
🐳 → radosgw-admin key create --subuser=harbor:swift --key-type=swift --gen-secret记住
keys字段中的access_key&secret_key
创建存储桶(bucket)
首先需要安装 awscli:
🐳 → pip3 install awscli -i https://pypi.tuna.tsinghua.edu.cn/simple
查看秘钥:
🐳 → radosgw-admin user info --uid="harbor"|jq .keys
[
{
"user": "harbor",
"access_key": "VGZQY32LMFQOQPVNTDSJ",
"secret_key": "YZMMYqoy1ypHaqGOUfwLvdAj9A731iDYDjYqwkU5"
}
]
配置 awscli:
🐳 → aws configure --profile=ceph
AWS Access Key ID [None]: VGZQY32LMFQOQPVNTDSJ
AWS Secret Access Key [None]: YZMMYqoy1ypHaqGOUfwLvdAj9A731iDYDjYqwkU5
Default region name [None]:
Default output format [None]: json
配置完成后,凭证将会存储到 ~/.aws/credentials:
🐳 → cat ~/.aws/credentials
[ceph]
aws_access_key_id = VGZQY32LMFQOQPVNTDSJ
aws_secret_access_key = YZMMYqoy1ypHaqGOUfwLvdAj9A731iDYDjYqwkU5
配置将会存储到 ~/.aws/config:
🐳 → cat ~/.aws/config
[profile ceph]
region = cn-hangzhou-1
output = json
创建存储桶(bucket):
🐳 → aws --profile=ceph --endpoint=http://172.16.7.1 s3api create-bucket --bucket harbor
查看存储桶(bucket)列表:
🐳 → radosgw-admin bucket list
[
"harbor"
]
查看存储桶状态:
🐳 → radosgw-admin bucket stats
[
{
"bucket": "harbor",
"num_shards": 11,
"tenant": "",
"zonegroup": "ed34ba6e-7089-4b7f-91c4-82fc856fc16c",
"placement_rule": "default-placement",
"explicit_placement": {
"data_pool": "",
"data_extra_pool": "",
"index_pool": ""
},
"id": "650e7cca-aacb-4610-a589-acd605d53d23.194274.1",
"marker": "650e7cca-aacb-4610-a589-acd605d53d23.194274.1",
"index_type": "Normal",
"owner": "harbor",
"ver": "0#1,1#1,2#1,3#1,4#1,5#1,6#1,7#1,8#1,9#1,10#1",
"master_ver": "0#0,1#0,2#0,3#0,4#0,5#0,6#0,7#0,8#0,9#0,10#0",
"mtime": "2020-12-29T17:19:02.481567Z",
"creation_time": "2020-12-29T17:18:58.940915Z",
"max_marker": "0#,1#,2#,3#,4#,5#,6#,7#,8#,9#,10#",
"usage": {},
"bucket_quota": {
"enabled": false,
"check_on_raw": false,
"max_size": -1,
"max_size_kb": 0,
"max_objects": -1
}
}
]
查看存储池状态
🐳 → rados df
POOL_NAME USED OBJECTS CLONES COPIES MISSING_ON_PRIMARY UNFOUND DEGRADED RD_OPS RD WR_OPS WR USED COMPR UNDER COMPR
.rgw.root 2.3 MiB 13 0 39 0 0 0 533 533 KiB 21 16 KiB 0 B 0 B
cache 0 B 0 0 0 0 0 0 0 0 B 0 0 B 0 B 0 B
device_health_metrics 3.2 MiB 18 0 54 0 0 0 925 929 KiB 951 951 KiB 0 B 0 B
kubernetes 735 GiB 72646 99 217938 0 0 0 48345148 242 GiB 283283048 7.3 TiB 0 B 0 B
myzone.rgw.buckets.index 8.6 MiB 11 0 33 0 0 0 44 44 KiB 11 0 B 0 B 0 B
myzone.rgw.control 0 B 8 0 24 0 0 0 0 0 B 0 0 B 0 B 0 B
myzone.rgw.log 6 MiB 206 0 618 0 0 0 2188882 2.1 GiB 1457026 32 KiB 0 B 0 B
myzone.rgw.meta 960 KiB 6 0 18 0 0 0 99 80 KiB 17 8 KiB 0 B 0 B
total_objects 72908
total_used 745 GiB
total_avail 87 TiB
total_space 88 TiB
3. 设置 Harbor 配置清单
由于我们需要通过 Helm 安装 Harbor 仓库,需要提前创建 Harbor Chart 的配置清单文件,里面是对要创建的应用 Harbor 进行一系列参数配置,由于参数过多,关于都有 Harbor Chart 都能够配置哪些参数这里就不一一罗列,可以通过访问 Harbor-helm 的 Github 地址 进行了解。
下面描述下,需要的一些配置参数:
values.yaml
#入口配置,我只在内网使用,所以直接使用 cluserIP
expose:
type: clusterIP
tls:
### 是否启用 https 协议
enabled: true
certSource: secret
auto:
# The common name used to generate the certificate, it's necessary
# when the type isn't "ingress"
commonName: "harbor.example.net"
secret:
# The name of secret which contains keys named:
# "tls.crt" - the certificate
# "tls.key" - the private key
secretName: "harbor-tls"
# The name of secret which contains keys named:
# "tls.crt" - the certificate
# "tls.key" - the private key
# Only needed when the "expose.type" is "ingress".
notarySecretName: ""
## 如果Harbor部署在代理后,将其设置为代理的URL
externalURL: https://harbor.example.net
### Harbor 各个组件的持久化配置,并将 storageClass 设置为集群默认的 storageClass
persistence:
enabled: true
# Setting it to "keep" to avoid removing PVCs during a helm delete
# operation. Leaving it empty will delete PVCs after the chart deleted
# (this does not apply for PVCs that are created for internal database
# and redis components, i.e. they are never deleted automatically)
resourcePolicy: "keep"
persistentVolumeClaim:
registry:
# Use the existing PVC which must be created manually before bound,
# and specify the "subPath" if the PVC is shared with other components
existingClaim: ""
# Specify the "storageClass" used to provision the volume. Or the default
# StorageClass will be used(the default).
# Set it to "-" to disable dynamic provisioning
storageClass: "csi-rbd-sc"
subPath: ""
accessMode: ReadWriteOnce
size: 100Gi
chartmuseum:
existingClaim: ""
storageClass: "csi-rbd-sc"
subPath: ""
accessMode: ReadWriteOnce
size: 5Gi
jobservice:
existingClaim: ""
storageClass: "csi-rbd-sc"
subPath: ""
accessMode: ReadWriteOnce
size: 5Gi
# If external database is used, the following settings for database will
# be ignored
database:
existingClaim: ""
storageClass: "csi-rbd-sc"
subPath: ""
accessMode: ReadWriteOnce
size: 5Gi
# If external Redis is used, the following settings for Redis will
# be ignored
redis:
existingClaim: ""
storageClass: "csi-rbd-sc"
subPath: ""
accessMode: ReadWriteOnce
size: 5Gi
trivy:
existingClaim: ""
storageClass: "csi-rbd-sc"
subPath: ""
accessMode: ReadWriteOnce
size: 5Gi
### 默认用户名 admin 的密码配置,注意:密码中一定要包含大小写字母与数字
harborAdminPassword: "Mydlq123456"
### 设置日志级别
logLevel: info
#各个组件 CPU & Memory 资源相关配置
nginx:
resources:
requests:
memory: 256Mi
cpu: 500m
portal:
resources:
requests:
memory: 256Mi
cpu: 500m
core:
resources:
requests:
memory: 256Mi
cpu: 1000m
jobservice:
resources:
requests:
memory: 256Mi
cpu: 500m
registry:
registry:
resources:
requests:
memory: 256Mi
cpu: 500m
controller:
resources:
requests:
memory: 256Mi
cpu: 500m
clair:
clair:
resources:
requests:
memory: 256Mi
cpu: 500m
adapter:
resources:
requests:
memory: 256Mi
cpu: 500m
notary:
server:
resources:
requests:
memory: 256Mi
cpu: 500m
signer:
resources:
requests:
memory: 256Mi
cpu: 500m
database:
internal:
resources:
requests:
memory: 256Mi
cpu: 500m
redis:
internal:
resources:
requests:
memory: 256Mi
cpu: 500m
trivy:
enabled: true
resources:
requests:
cpu: 200m
memory: 512Mi
limits:
cpu: 1000m
memory: 1024Mi
#开启 chartmuseum,使 Harbor 能够存储 Helm 的 chart
chartmuseum:
enabled: true
resources:
requests:
memory: 256Mi
cpu: 500m
imageChartStorage:
# Specify whether to disable `redirect` for images and chart storage, for
# backends which not supported it (such as using minio for `s3` storage type), please disable
# it. To disable redirects, simply set `disableredirect` to `true` instead.
# Refer to
# https://github.com/docker/distribution/blob/master/docs/configuration.md#redirect
# for the detail.
disableredirect: false
# Specify the "caBundleSecretName" if the storage service uses a self-signed certificate.
# The secret must contain keys named "ca.crt" which will be injected into the trust store
# of registry's and chartmuseum's containers.
# caBundleSecretName:
# Specify the type of storage: "filesystem", "azure", "gcs", "s3", "swift",
# "oss" and fill the information needed in the corresponding section. The type
# must be "filesystem" if you want to use persistent volumes for registry
# and chartmuseum
type: s3
s3:
region: cn-hangzhou-1
bucket: harbor
accesskey: VGZQY32LMFQOQPVNTDSJ
secretkey: YZMMYqoy1ypHaqGOUfwLvdAj9A731iDYDjYqwkU5
regionendpoint: http://172.16.7.1
#encrypt: false
#keyid: mykeyid
secure: false
#skipverify: false
#v4auth: true
#chunksize: "5242880"
#rootdirectory: /s3/object/name/prefix
#storageclass: STANDARD
#multipartcopychunksize: "33554432"
#multipartcopymaxconcurrency: 100
#multipartcopythresholdsize: "33554432"
4. 安装 Harbor
添加 Helm 仓库
🐳 → helm repo add harbor https://helm.goharbor.io
部署 Harbor
🐳 → helm install harbor harbor/harbor -f values.yaml -n harbor
查看应用是否部署完成
🐳 → kubectl -n harbor get pod
NAME READY STATUS RESTARTS AGE
harbor-harbor-chartmuseum-55fb975fbd-74vnh 1/1 Running 0 3m
harbor-harbor-clair-695c7f9c69-7gpkh 2/2 Running 0 3m
harbor-harbor-core-687cfb49b6-zmwxr 1/1 Running 0 3m
harbor-harbor-database-0 1/1 Running 0 3m
harbor-harbor-jobservice-88994b9b7-684vb 1/1 Running 0 3m
harbor-harbor-nginx-6758559548-x9pq6 1/1 Running 0 3m
harbor-harbor-notary-server-6d55b785f-6jsq9 1/1 Running 0 3m
harbor-harbor-notary-signer-9696cbdd8-8tfw9 1/1 Running 0 3m
harbor-harbor-portal-6f474574c4-8jzh2 1/1 Running 0 3m
harbor-harbor-redis-0 1/1 Running 0 3m
harbor-harbor-registry-5b6cbfb4cf-42fm9 2/2 Running 0 3m
harbor-harbor-trivy-0 1/1 Running 0 3m
Host 配置域名
接下来配置 Hosts,客户端想通过域名访问服务,必须要进行 DNS 解析,由于这里没有 DNS 服务器进行域名解析,所以修改 hosts 文件将 Harbor 指定 clusterIP 和自定义 host 绑定。首先查看 nginx 的 clusterIP:
🐳 → kubectl -n harbor get svc harbor-harbor-nginx
NAME TYPE CLUSTER-IP EXTERNAL-IP PORT(S) AGE
harbor-harbor-nginx ClusterIP 10.109.50.142 <none> 80/TCP,443/TCP 22h
打开主机的 Hosts 配置文件,往其加入下面配置:
10.109.50.142 harbor.example.net
如果想在集群外访问,建议将 Service nginx 的 type 改为 nodePort 或者通过 ingress 来代理。当然,如果你在集群外能够直接访问 clusterIP,那更好。
输入地址 https://harbor.example.net 访问 Harbor 仓库。
- 用户:admin
- 密码:Mydlq123456 (在安装配置中自定义的密码)
进入后可以看到 Harbor 的管理后台:

5. 服务器配置镜像仓库
对于 Containerd 来说,不能像 docker 一样 docker login 登录到镜像仓库,需要修改其配置文件来进行认证。/etc/containerd/config.toml 需要添加如下内容:
[plugins."io.containerd.grpc.v1.cri".registry]
[plugins."io.containerd.grpc.v1.cri".registry.mirrors]
...
[plugins."io.containerd.grpc.v1.cri".registry.configs]
[plugins."io.containerd.grpc.v1.cri".registry.configs."harbor.example.net".tls]
insecure_skip_verify = true
[plugins."io.containerd.grpc.v1.cri".registry.configs."harbor.example.net".auth]
username = "admin"
password = "Mydlq123456"
由于 Harbor 是基于 Https 的,理论上需要提前配置 tls 证书,但可以通过 insecure_skip_verify 选项跳过证书认证。
当然,如果你想通过 Kubernetes 的 secret 来进行用户验证,配置还可以精简下:
[plugins."io.containerd.grpc.v1.cri".registry]
[plugins."io.containerd.grpc.v1.cri".registry.mirrors]
...
[plugins."io.containerd.grpc.v1.cri".registry.configs]
[plugins."io.containerd.grpc.v1.cri".registry.configs."harbor.example.net".tls]
insecure_skip_verify = true
Kubernetes 集群使用 docker-registry 类型的 Secret 来通过镜像仓库的身份验证,进而拉取私有映像。所以需要创建 Secret,命名为 regcred:
🐳 → kubectl create secret docker-registry regcred \
--docker-server=<你的镜像仓库服务器> \
--docker-username=<你的用户名> \
--docker-password=<你的密码> \
--docker-email=<你的邮箱地址>
然后就可以在 Pod 中使用该 secret 来访问私有镜像仓库了,下面是一个示例 Pod 配置文件:
apiVersion: v1
kind: Pod
metadata:
name: private-reg
spec:
containers:
- name: private-reg-container
image: <your-private-image>
imagePullSecrets:
- name: regcred
如果你不嫌麻烦,想更安全一点,那就老老实实将 CA、证书和秘钥拷贝到所有节点的 /etc/ssl/certs/ 目录下。/etc/containerd/config.toml 需要添加的内容更多一点:
[plugins."io.containerd.grpc.v1.cri".registry]
[plugins."io.containerd.grpc.v1.cri".registry.mirrors]
...
[plugins."io.containerd.grpc.v1.cri".registry.configs]
[plugins."io.containerd.grpc.v1.cri".registry.configs."harbor.example.net".tls]
ca_file = "/etc/ssl/certs/ca.pem"
cert_file = "/etc/ssl/certs/harbor.pem"
key_file = "/etc/ssl/certs/harbor-key.pem"
至于 Docker 的配置方式,大家可以自己去搜一下,这里就跳过了,谁让它现在不受待见呢。
6. 测试功能
这里为了测试推送镜像,先下载一个用于测试的 helloworld 小镜像,然后推送到 harbor.example.net 仓库:
### 拉取 Helloworld 镜像
🐳 → ctr i pull bxsfpjcb.mirror.aliyuncs.com/library/hello-world:latest
bxsfpjcb.mirror.aliyuncs.com/library/hello-world:latest: resolved |++++++++++++++++++++++++++++++++++++++|
index-sha256:1a523af650137b8accdaed439c17d684df61ee4d74feac151b5b337bd29e7eec: done |++++++++++++++++++++++++++++++++++++++|
manifest-sha256:90659bf80b44ce6be8234e6ff90a1ac34acbeb826903b02cfa0da11c82cbc042: done |++++++++++++++++++++++++++++++++++++++|
layer-sha256:0e03bdcc26d7a9a57ef3b6f1bf1a210cff6239bff7c8cac72435984032851689: done |++++++++++++++++++++++++++++++++++++++|
config-sha256:bf756fb1ae65adf866bd8c456593cd24beb6a0a061dedf42b26a993176745f6b: done |++++++++++++++++++++++++++++++++++++++|
elapsed: 15.8s total: 2.6 Ki (166.0 B/s)
unpacking linux/amd64 sha256:1a523af650137b8accdaed439c17d684df61ee4d74feac151b5b337bd29e7eec...
done
### 将下载的镜像使用 tag 命令改变镜像名
🐳 → ctr i tag bxsfpjcb.mirror.aliyuncs.com/library/hello-world:latest harbor.example.net/library/hello-world:latest
harbor.example.net/library/hello-world:latest
### 推送镜像到镜像仓库
🐳 → ctr i push --user admin:Mydlq123456 --platform linux/amd64 harbor.example.net/library/hello-world:latest
manifest-sha256:90659bf80b44ce6be8234e6ff90a1ac34acbeb826903b02cfa0da11c82cbc042: done |++++++++++++++++++++++++++++++++++++++|
config-sha256:bf756fb1ae65adf866bd8c456593cd24beb6a0a061dedf42b26a993176745f6b: done |++++++++++++++++++++++++++++++++++++++|
layer-sha256:0e03bdcc26d7a9a57ef3b6f1bf1a210cff6239bff7c8cac72435984032851689: done |++++++++++++++++++++++++++++++++++++++|
elapsed: 2.2 s total: 4.5 Ki (2.0 KiB/s)
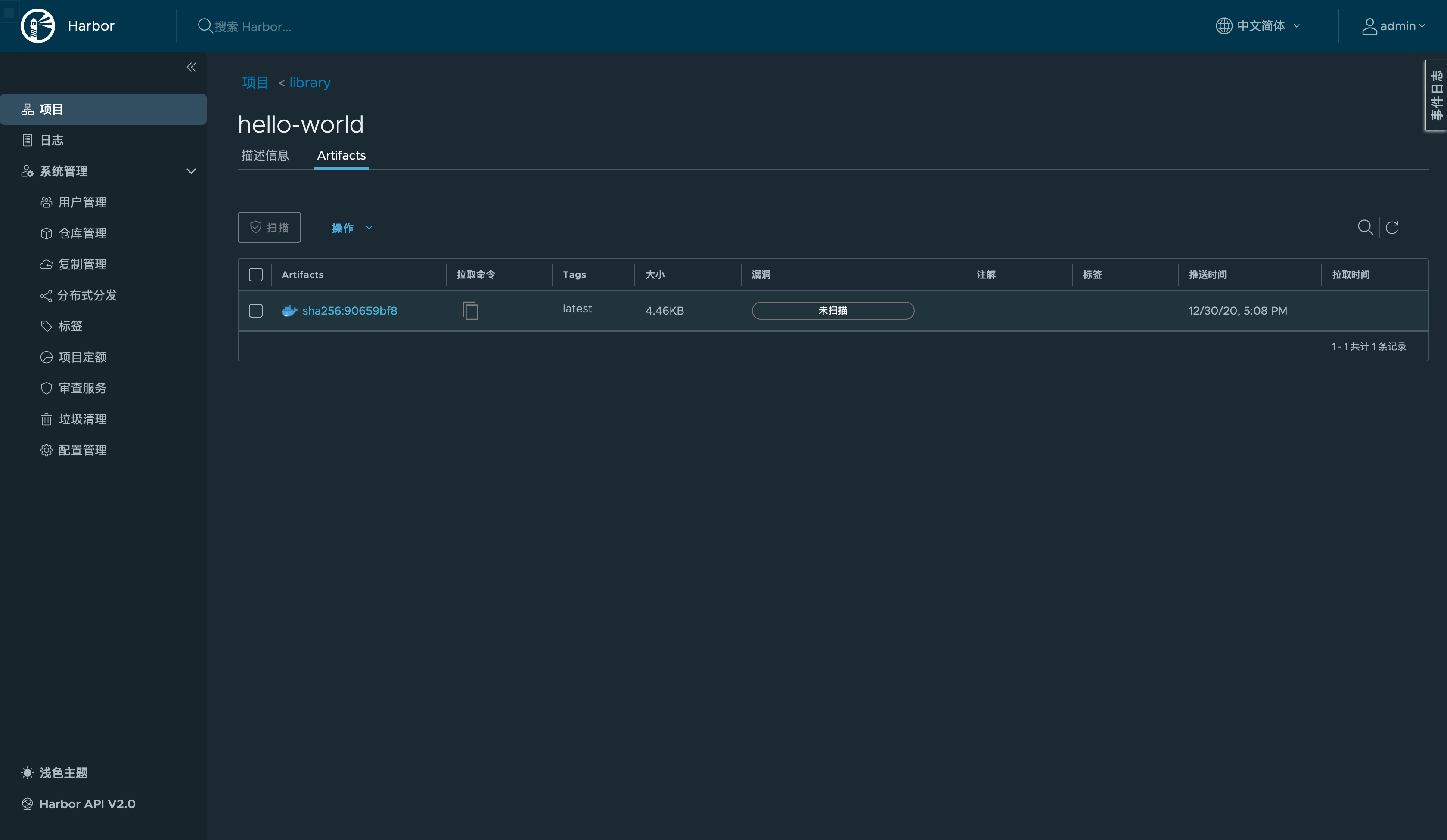
镜像仓库中也能看到:

将之前的下载的镜像删除,然后测试从 harbor.example.net 下载镜像进行测试:
### 删除之前镜像
🐳 → ctr i rm harbor.example.net/library/hello-world:latest
🐳 → ctr i rm bxsfpjcb.mirror.aliyuncs.com/library/hello-world:latest
### 测试从 harbor.example.net 下载新镜像
🐳 → ctr i pull harbor.example.net/library/hello-world:latest
harbor.example.net/library/hello-world:latest: resolved |++++++++++++++++++++++++++++++++++++++|
manifest-sha256:90659bf80b44ce6be8234e6ff90a1ac34acbeb826903b02cfa0da11c82cbc042: done |++++++++++++++++++++++++++++++++++++++|
layer-sha256:0e03bdcc26d7a9a57ef3b6f1bf1a210cff6239bff7c8cac72435984032851689: done |++++++++++++++++++++++++++++++++++++++|
config-sha256:bf756fb1ae65adf866bd8c456593cd24beb6a0a061dedf42b26a993176745f6b: done |++++++++++++++++++++++++++++++++++++++|
elapsed: 0.6 s total: 525.0 (874.0 B/s)
unpacking linux/amd64 sha256:90659bf80b44ce6be8234e6ff90a1ac34acbeb826903b02cfa0da11c82cbc042...
done